Discipline Faculty

Designing User Experience for Biz2Credit Financial Technology

Artika Gaur

Guide
Aneesha Sharma

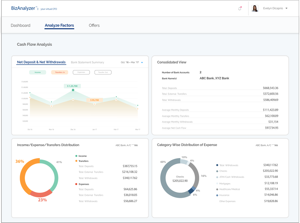
The project aimed to understand the financial technology sector with the focus on the SME segment. Small and Medium Enterprises often face problems in maintaining the business health due to budget constraints. Biz2Credit aims at providing them with a reliable tool to manage their business health and understand the risk factors which could affect their plans for business expansion.
The objective of Artika’s project was to design a web application and its tools, that would help users and lenders to connect on the same platform. It also needed to help the user draft a business plan outlining various aspects including personal income, marketing strategies, repayment ability, credit history and to enable loan approval by lending funds to institutions and private investors. The solution was a ‘Virtual CFO’ to monitor cash flow, revenue, credit scores and financial statistics while assessing the credit worthiness of a business.